Dynamic Simulation Systems Detail

Dynamics takes steady-state dynamic modeling to the next level, allowing you to create powerful dynamic simulations for better analysis of plant behavior, Process Control and safety. Dynamic simulation is becoming an increasingly mainstream design activity. Process Edge views dynamic simulation as critical to the success of our project delivery and has now included this discipline as part of the company’s technical integrity programme. Steady state simulations give an idealised snapshot view of flow rates, pressures and temperatures which can be employed as a basis for process design. Dynamics, however, considers the behaviour of equipment over time, enabling the identification of equipment design constraints, hydraulic limitations, control system interactions or transient condition issues (during start-up, shutdown, turndown or equipment failure.

How Dynamic Simulation Model can add value to your Plant?

1. DBN Studies at Plant and Equipment level under varying set of FEED compositions & Conditions
 
2. Study Plant behavior with different Compositions and Flow rates of FEED
 
3. Study Plant Behavior in different abnormal Conditions like analyzing the transient response to process trips or equipment failures
 
4. Study & Analyze behavior of Process Control loops under different up set Conditions
 
5. Defining tuning Parameters of Control valves.
 
6. Compressor Dynamics, Anti surge loop Analysis, hot/cold gas bypass requirements, compressor control evaluations (single and multiple strings/trains)
 
7. Start-up procedure development
 
8. Analyzing the transient response to process trips or equipment failures
 
9. Depressurization/relief studies
 
10. Utility system verification
 
11. Commissioning assistance
 
12. Operator Training Modules
 
13. Dynamic model of the Crude Gas Processing train with on-line changes of feed composition, temperature, and pressure
 
14. Dynamic model of the Acid Gas Removal (Amine Contactor) and Gas Dehydration train.
 
15. Dynamic model of the Light Gas Separation train including rigorous model of de-methanizer column.
 
16. Dynamic model of the Heavy Gas and Condensate Processing train including the condensate stabilizer and NGL columns.
 
17. Dynamic model of the Propane Chiller / Gas Refrigeration Train.
 
18. Dynamic model of the Gas Fractionation Train including rigorous models of the de-ethanizer, de-propanizer, and de-butanizer columns.
 
19. Dynamic model of the LNG Load Station and Storage System
 
20. Dynamic model of the Claus Sulfur recovery system (if needed).
 
21. Dynamic model of plant utility systems including hot-oil, hot-water, cool water, liquid nitrogen, and instrument air, with instructor controls for all utility pressure and temperature.

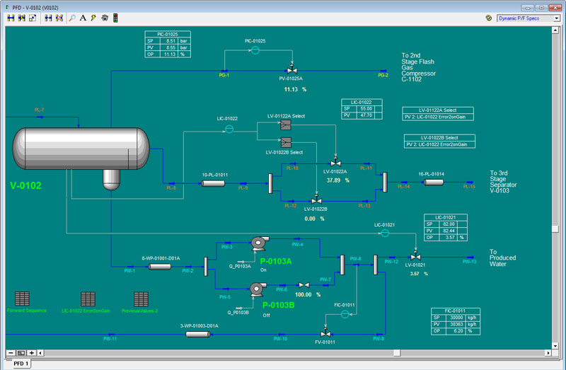
Dynamic Simulation - Diagram 1


Dynamic Simulation - Diagram 2


Dynamic Simulation - Diagram 3


Dynamic Simulation - Diagram 4